Portalen
Få tilgang til vår demo-portal
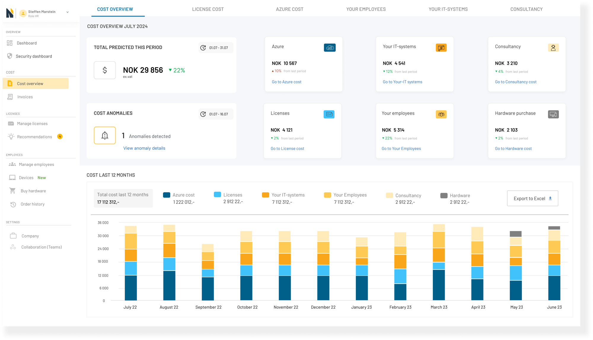
Kostnadskontroll
Kostnadskontroll
Du får kostnadsanalyse, fakturaer, ferdige rapporter og konkrete besparelser du kan utføre direkte i portalen.
Sikkerhetsoversikt
Sikkerhetsoversikt
Vi identifiserer risiko og forteller deg direkte hvordan du tetter sikkerhetshull og proaktivt forhindrer angrep.
Lisenskjøp
Lisenskjøp
Ironstone portalen gir deg muligheten for komplett styring av lisenser med kjøp, tildeling og fjerning.
Webshop
Bredt utvalg av utstyr fra Komplett Bedrift til rabatterte priser gjennom portalen, ferdig konfigurert og klart for bruk.
Enkel onboarding
Enkel onboarding
Enkel onboarding av nye brukere. Tilgangsstyring, lisensiering og innkjøp av hardware.
Alle IT-kostnader på ett sted
I ett skjermbilde får du full oversikt over fakturaer, ferdige rapporter, og kostnadsanalyse med konkrete forslag til besparelser - som du så kan utføre direkte i portalen.

Full kontroll på sikkerhet
Hvem bruker hvilken maskin?
Hvilke rettigheter har hver bruker?
Hva er installert hvor?
Hvordan ser sikkerhetsoppsettet ut på den enkelte maskin?
I Ironstone-portalen har du full oversikt over alt teknisk utstyr, og får varsling om svakheter som må tas tak i. Slik minimeres risikoen for datainnbrudd via de ansattes enheter.
Kjøp og tildel lisenser


Smidig onboarding av nyansatte
I portalens egen webshop kan du kjøpe alt datautstyr du trenger til rabatterte priser fra Komplett Bedrift, tildele lisenser og rettigheter, og få det levert ferdig konfigurert, enten til bedriften eller hjem til den ansatte.
Når ansatte slutter, kan du enkelt, med noen få klikk i portalen, fjerne brukeren og alle tilganger.
